결과리포트 안내
단순한 설문을 넘어, 관계 맥락과 심리 지표를 함께 분석합니다.
정서·사회·학업 특성을 통합적으로 진단해, 학생을 더 깊이 이해할 수 있어요.
스쿨프렌즈 결과리포트,
이런 점이 좋아요!
9가지의 평가 구분과
65개의 척도로 분석
3가지 형식,
100여 개의
평가 문항 진행
교사의 학생 평가와
교사 자기 평가를 함께
반영하여 더욱
입체적인 분석 가능
또래관계 솔루션 : 평가 척도 및 항목 (초등용)
  • 학생의 또래 지명 19문항
    지각된 인기 / 사회적 선호 / 외현적 공격성 / 관계적 공격성 / 친사회성 / 또래 괴롭힘 가해
    친한친구 / 학습친구 / 협동학습 친구 / 선망하는 친구 / 교사선호 / 교사비선호
  • 학생의 자기보고 75문항
    인기추구 / 인기상실불안 / 인지적 공감 / 정서적 공감 / 내재화(우울) / 또래공동체 의식 / 행동적 수업참여 / 정서적 수업참여
    협동적 태도 / 경쟁적 태도 / 애정 / 거부
  • 학생의 주관식 보고 (S.C.T 7문항)
    공감 / 행동적 수업참여 / 정서적 수업참여 / 협력적 학습태도 / 경쟁적 학습태도 / 내재화(우울) / 부모의 양육태도
  • 교사의 자기보고 23문항
    학생의 평등한 지위관리 / 소외 학생관리 / 문제행동 관리 / 공격성 관리 / 긍정적 학습 분위기 조성
  • 교사의 학생평가 12문항
    교사평정 성취도 / 인기 / 사회적선호 / 외현적 공격성 / 관계적 공격성 / 괴롭힘 가해 / 괴롭힘 피해 / 친사회성
    행동적 수업참여 / 정서적 수업참여 / 교사선호 / 교사비선호
결과리포트 예시 (초등용)
  1. 1. 학급리포트 샘플
    우리 반 아이들의 '진짜 모습', 데이터로 확인하세요.
    누가 누구와 친한지, 어떤 점이 불안한지 교사는 더 정확한 지원을 할 수 있습니다.
    • 우리 반 들여다보기
      '우리 반 들여다보기'는 학급 전체를 조망할 수 있는 두 가지 지표를 제공합니다.
      1. 또래 관계망
        • 학급 내에서 형성된 다양한 또래 관계의 양상과 구조적 특징을 시각적으로 파악할 수 있습니다.
        • 특정 학생을 클릭하면, 그 학생이 맺고 있는 관계와 친구들의 주요 특성까지 함께 확인할 수 있습니다.
      2. 학급 분위기
        • 학급 전체의 행동 규범, 상호작용의 밀도, 집단 내 관계적 특성 등을 종합적으로 보여줍니다.
      이 두 가지 지표를 함께 활용하면 개별 학생과 학급 전체의 관계를 연결해 이해할 수 있는 통찰을 제공합니다.
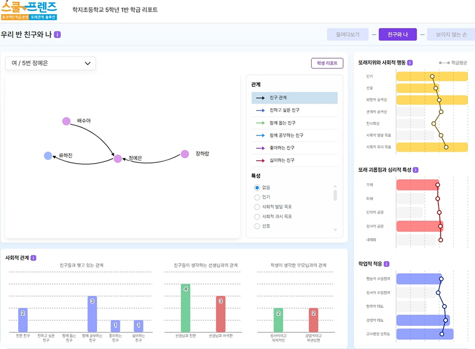
    • 우리 반 친구와 나
      '우리 반 친구와 나'에서는 개별 학생을 중심으로 한 친구 관계와 해당 학생의 특성을 함께 확인할 수 있습니다.
      이를 통해 학생이 또래로부터 받는 사회적 영향뿐만 아니라, 공격성이 높으면서도 또래 중심에 위치한 학생처럼 집단 내에서 형성되는 독특한 역할과 특성도 파악할 수 있습니다.
    • 교사의 보이지 않는 손
      '교사의 보이지 않는 손'은 교사가 학급 내 또래 관계를 얼마나 정확하게 인식하고 있으며, 인식의 차이를 통해 학급 내 보이지 않던 관계 및 특성을 발견할 수 있습니다. 이를 바탕으로 학급 전반적인 관리 방향과 지원 포인트를 재설정하는 데 도움을 줍니다.
  2. 2. 학생리포트 샘플
    우리 아이에게서 가장 필요한 핵심 내용만 요약해드려요.
    상담용 리포트는 학부모와의 상담을 위해 별도로 구성하여 제공해드리는 리포트입니다.
    • 생각과 마음 들여다 보기
      '생각과 마음 들여다 보기'는 개별 학생의 사회적 관계, 정서, 학업 적응, 부모-자녀 관계 등을 통합적으로 이해 및 확인할 수 있는 상담용 리포트입니다. 학생을 중심으로 한 사회 관계망을 통해 어떤 친구들과 연결되어 있으며, 그 친구들은 어떤 특성을 지니고 있는지를 한눈에 파악할 수 있습니다. 또한 문장 표현으로 상담 시 학생의 정서 상태나 사고방식의 특징을 이해하는 데 효과적으로 활용될 수 있습니다.
또래관계 솔루션 : 평가 척도 및 항목 (중·고등용)
  • 학생의 또래 지명 15문항
    지각된 인기 / 사회적 선호 / 선제성 공격성 / 반응적 공격성 / 친사회성 / 또래 괴롭힘 가해 / 또래 괴롭힘 피해
    친한친구 / 학습친구 / 협동학습 친구 / 선망하는 친구
  • 학생의 자기보고 117문항
    사회적 발달 목표 / 사회적 과시목표 / 인지적 공감 / 정서적 공감 / 내재화(우울) / 학급 공동체 의식 / 행동적 수업참여 / 정서적 수업참여
    협동적 태도 / 경쟁적 태도 / 도덕적 해이 / 발표 불안 / 전념 결단 / 넓은 탐색 / 반추적 탐색 / 전념 동일시 / 깊은 탐색 / 또래 동조성
  • 학생의 주관식 보고 (S.C.T 12문항)
    공감 / 행동적 수업참여 / 정서적 수업참여 / 협력적 학습태도 / 경쟁적 학습태도 / 내재화(우울) / 사회 불안 / 발표 불안 / 정체성 발달
    또래갈등 해결 / 또래공동체 의식 / 또래 동조성
  • 교사의 자기보고 23문항
    학생의 평등한 지위관리 / 소외 학생관리 / 문제행동 관리 / 공격성 관리 / 긍정적 학습 분위기 조성
  • 교사의 학생평가 10문항
    교사평정 성취도 / 인기 / 사회적선호 / 괴롭힘 가해 / 괴롭힘 피해 / 친사회성 / 행동적 수업참여
    선제적 공격성 / 반응적 공격성 / 경쟁적 태도
결과리포트 예시 (중·고등용)
  1. 1. 학급리포트 샘플
    우리 반 아이들의 '진짜 모습', 데이터로 확인하세요.
    누가 누구와 친한지, 어떤 점이 불안한지 교사는 더 정확한 지원을 할 수 있습니다.
    • 우리 반 들여다보기
      '우리 반 들여다보기'는 학급 전체를 조망할 수 있는 두 가지 지표를 제공합니다.
      1. 또래 관계망
        • 학급 내에서 형성된 다양한 또래 관계의 양상과 구조적 특징을 시각적으로 파악할 수 있습니다.
        • 특정 학생을 클릭하면, 그 학생이 맺고 있는 관계와 친구들의 주요 특성까지 함께 확인할 수 있습니다.
      2. 학급 분위기
        • 학급 전체의 행동 규범, 상호작용의 밀도, 집단 내 관계적 특성 등을 종합적으로 보여줍니다.
      이 두 가지 지표를 함께 활용하면 개별 학생과 학급 전체의 관계를 연결해 이해할 수 있는 통찰을 제공합니다.
    • 우리 반 친구와 나
      '우리 반 친구와 나'에서는 개별 학생을 중심으로 한 친구 관계와 해당 학생의 특성을 함께 확인할 수 있습니다.
      이를 통해 학생이 또래로부터 받는 사회적 영향뿐만 아니라, 공격성이 높으면서도 또래 중심에 위치한 학생처럼 집단 내에서 형성되는 독특한 역할과 특성도 파악할 수 있습니다.
    • 교사의 보이지 않는 손
      '교사의 보이지 않는 손'은 교사가 학급 내 또래 관계를 얼마나 정확하게 인식하고 있으며, 인식의 차이를 통해 학급 내 보이지 않던 관계 및 특성을 발견할 수 있습니다. 이를 바탕으로 학급 전반적인 관리 방향과 지원 포인트를 재설정하는 데 도움을 줍니다.
  2. 2. 학생리포트 샘플
    우리 아이에게서 가장 필요한 핵심 내용만 요약해드려요.
    상담용 리포트는 학부모와의 상담을 위해 별도로 구성하여 제공해드리는 리포트입니다.
    • 생각과 마음 들여다 보기
      '생각과 마음 들여다 보기'는 개별 학생의 사회적 관계, 정서, 학업 적응, 부모-자녀 관계 등을 통합적으로 이해 및 확인할 수 있는 상담용 리포트입니다. 학생을 중심으로 한 사회 관계망을 통해 어떤 친구들과 연결되어 있으며, 그 친구들은 어떤 특성을 지니고 있는지를 한눈에 파악할 수 있습니다. 또한 문장 표현으로 상담 시 학생의 정서 상태나 사고방식의 특징을 이해하는 데 효과적으로 활용될 수 있습니다.